keramikklampe Skrevet 14. november 2021 Skrevet 14. november 2021 Så etter all oppfordring til å kjøpe dedikert elbil lader, blir en nå straffet for å bruke den.. 5 2
Samms Skrevet 14. november 2021 Skrevet 14. november 2021 4 minutes ago, Mannen med ljåen said: Jeg VISSTE at de planla noe slikt da de byttet alle strømmålerne fra mekanisk telleverk til computerbasert. Det blir sikkert ein marknad for "cracking" av straummålarane. Tidlegare tidar vart den snudd opp ned, smøring på lager tørka ut med syre eller målapparatet manipulert med magnetar. Litt kjeldring blir å rapportere riktig mengde, men til feil tid. Større kjeltring å også rapportere for lite.
Samms Skrevet 14. november 2021 Skrevet 14. november 2021 3 hours ago, NERVI said: Konklusjonen er altså at effekttopper ikke er en utfordring? Ja, spesielt når ein time over grensa medfører høgare pris for heile månaden. Om det var effekttoppen som var problemet så hadde det vært meir natureleg å prise akkurat denne timen høgt.. Det blir nesten så ein får lyst til å trekke alle 5kWh i løpet av berre ein halv periode med last for å demonstrere. Det vil seie på 0,01 sekund... Om det går å få det til utan å fly drage ein dag med tordenvær. 3
Gjest Slettet+613 Skrevet 14. november 2021 Skrevet 14. november 2021 (endret) 21 minutes ago, keramikklampe said: Så etter all oppfordring til å kjøpe dedikert elbil lader, blir en nå straffet for å bruke den.. Ja. Jeg har allerede hatt effektledd i 2 år og der var var 1 times forbuk var avgjørende for et helt år og ikke bare 1 måned som det blir nå. Det ble mye lading på 6A 1,4 kW jevnt forbruk 24 timer i døgnet for å få fylt opp batteriet og helt umulig å lade mye på høy effekt når strømmen var GRATIS midt på natten fordi det ville mangedoble regningen fra netteier ELVIA de neste 12 månedene! Endret 14. november 2021 av Slettet+613
Salvesen. Skrevet 14. november 2021 Skrevet 14. november 2021 inside_446933 skrev (1 time siden): Det blir 1,4 kWh men du har abonnert på 5 eller 10 kWh. Da blir det dumt med fast effekt på ladingen og hvorfor bruke 1,4 kWh når du kan bruke totalt forbruk opptil 5 kWh når strømmen er billigst? Med 1,4 kWh lading får du fylt på batteriet 33,6 kWh ved 24 timer lading og må da lade alle timene i døgnet også de timene strømmen er dyrest. Blir ikke mye tid til kjøring da 😴 Velkommen til et nytt begrep: strømforbruksangst! Se http://effektkontroll.no Jeg har 400V så det er i overkant av 4kW. Har absolutt ingen angst i forhold til dette:)
Gjest Slettet+613 Skrevet 14. november 2021 Skrevet 14. november 2021 (endret) 5 minutes ago, Samms said: Ja, spesielt når ein time over grensa medfører høgare pris for heile månaden. Om det var effekttoppen som var problemet så hadde det vært meir natureleg å prise akkurat denne timen høgt.. Det blir nesten så ein får lyst til å trekke alle 5kWh i løpet av berre ein halv periode med last for å demonstrere. Det vil seie på 0,01 sekund... Om det går å få det til utan å fly drage ein dag med tordenvær. Jeg har advart Elvia om sabotasje som dette og ja det er fullt mulig og helt lovlig. Om alle i landet gjør det samtidig og bruker ALL effekt hovedsikringen i huset tåler i noen minutter så holder man seg under 5 kWh grensen uten problemer. Det vil jo være et sterkt signal til nettselskapene og regjeringen om vi alle gjorde dette for å vise vår misnøye. kl 16.55 til 17.05 på julaften ville være perfekt tidspunkt for å knekke strømnettet og landet vil gå i svart. Endret 14. november 2021 av Slettet+613
Gjest Slettet+613 Skrevet 14. november 2021 Skrevet 14. november 2021 3 minutes ago, Salvesen. said: Jeg har 400V så det er i overkant av 4kW. Har absolutt ingen angst i forhold til dette:) ok, så du slår av alle sikringene i huset til andre ting samtidig som du lader da? Fyrer med ved og bruker lommelykt? Ja det går det også 🙂
Gjest Slettet+613 Skrevet 14. november 2021 Skrevet 14. november 2021 14 minutes ago, Samms said: Om det var effekttoppen som var problemet så hadde det vært meir natureleg å prise akkurat denne timen høgt.. Jepp!
Salvesen. Skrevet 14. november 2021 Skrevet 14. november 2021 inside_446933 skrev (6 minutter siden): ok, så du slår av alle sikringene i huset til andre ting samtidig som du lader da? Fyrer med ved og bruker lommelykt? Ja det går det også 🙂 Nei, jeg har mulighet til å styre ting. Så jeg vill bare slutte å lade om jeg kommer farlig nær, noe som sjeldent skjer på nattestid.
Ketill Jacobsen Skrevet 14. november 2021 Skrevet 14. november 2021 NERVI skrev (3 timer siden): Jeg er ikke enig i at det har særlig betydning hvor lenge komfyren bruker høy effekt. Om det dreier seg om 15 min. Eller 25, så er toppen likevel like høy, og nettet må håndtere det. Hvis effekttaksten beregnes etter snitteffekten gjennom en time, så er det jo ikke ne poeng med effekttariff. Er det ikke for å ta toppene den innføres? La oss si at mange (gruppe A) har jevnt bruk av 10 kW over en time (ca 50 husholdninger per transformator/strømboks/kabel). La oss si at mange (gruppe B) andre har bruk av 10 kW over 5 minutter og null resten av timen. Hvilken gruppe er mest utfordrende for transformatoren (tips B er like ille om de bruker strømmen samtidig, fra 1000 til 1015 for eksempel)?
Zeph Skrevet 14. november 2021 Skrevet 14. november 2021 Lurer på kva parameter dette skal gå etter. Kan du ha over 5 kW i 59 minutt og 59 sekund, så pause på eitt sekund før du igjen er over 5 kW og unngå ekstra kostnad? Om du har ein dings som hentar data frå målaren og ein teljar som startar på null kvar gang du overgår 5 kW så kan du td. ha relè på VVB eller varme og programmere dingsen til å kutte dei ut nokre sekund dersom du nærmar deg over 5 kW kontinuerleg i ein time.
likferd Skrevet 14. november 2021 Skrevet 14. november 2021 (endret) 4 hours ago, Dovreekspressen said: Det er et veldig viktig poeng! Man kan ikke bare se på merkelappen på apparatet, man må også se på hvor lenge det brukes av gangen og hvor ofte. F.eks. kan en vannkoker være på 2 kW, men den brukes bare et par minutter av gangen, og bare noen ganger i løpet av en dag. Så målt over en time er den knapt synlig. Samme med panelovner. Om den er på 1,2 kW, så slår den seg av og på hyppig. Så i snitt trekker den et sted mellom 0 og 1,2 kW. Den skal bare kompensere for varmetapet i rommet. Det samme gjelder varmekabler og varmepumpe. Varmtvannsberederen min bruker 4-5 kWt pr. døgn. Det er ikke mer en ca. 0,2 kW snitteffekt. Platetopp på 7 kW er ikke på mange minutter på full effekt, da ville maten koke over eller brenne seg fast. Det trengs ikke mye for holde potetkjelen boblende. Dette er ikke helt riktig tankegang. Varmtvannsberederen din bruker kanskje 4-5kWt per døgn, men det vil ikke si at den bruker 200w i timen. Om du måler forbruket til berederen din, vil du se at den nesten ikke bruker noenting som helst i løpet av døgnet, men etter du dusjer, står den på konstant i en til to timer på 2000w. Dette er jo logisk nok fordi er den effektiv på å holde allerede oppvarmet vann varmt, men når du dusjer så fyller du opp med flere titalls liter kaldt vann i berederen som den må varme opp til 70c. Ergo, om du kommer hjem fra jobb og dusjer før du lager middag, har du allerede garantert et trekk på ca 2000w i minst den neste timen før du har begynt på middagen. Så er det dette med elektiske ovner og lignende. Har du en varmeovn med 1000w effekt som du skrur på for å varme opp stua, vil ikke denne automatisk skru seg av og på og bruke 200w i timen. Med mindre du holder konstant temperatur inne, vil boligen være kaldere når du kommer hjem, og ovnen vil gå mer eller mindre konstant til boligen er varmet opp til termostaten skrur den av. Dette kan gjerne ta en til to timer, eller mer før temperaturen er stabilisert. Dette også kan man observere om man har ovner med forbruksmåling. At platetoppen eller vannkokeren ikke står på fullt så veldig lenge om gangen er forsåvidt sant, men det man må se på er effekten over en time. Avgiften er ikke basert på om du dupper over 5kW eller ikke, men om du i snitt forbruker mer enn 5000kW over en gitt time. Så om du i første halvtimen bruker 10KW, må du i neste halvtimen bruke 0kW for å komme under i snitt. Om vi sier at du bruker kombinert 3kW fra vannkokeren, komfyren og stekovnen din i 20 minutter for å lage middag, i tillegg til varmtvannsbereden som nå står en time og bruker 2000w, og panelovnen står på i samme timen på 1000w, og boligen generelt har et snitt-trekk på 1000w fra alt annet som bruker strøm, så har du nå brukt 5000w i snitt over en time. (3000/3)+2000+1000+1000 = 5000. Endret 14. november 2021 av likferd 2
NULL Skrevet 14. november 2021 Skrevet 14. november 2021 2 hours ago, Salvesen. said: Man kan jo justere ned ladestrøm til bilene. Min lader kan justeres ned til 6A. Da må en del i praksis lade elbilen all den tid den står i oppkjørselen? På vinteren, hvis det er veldig kaldt, brukes en del strøm til å holde varme i batteriene mens de lader. Så i praksis enda mindre tilgjengelig for reell lading. På 6A enkeltfase snakker vi 1,4 KWt. Tar vel bortimot et par dager å lade en del biler da, spesielt på vinteren? Skal man i tillegg stoppe opp når strømprisen er på sitt høyeste, tar det enda lengre tid. Strengt tatt er jo her også 5kWt ganske lite. Jeg har min Easee-lader stilt inn på 22A på vinteren, som da blir 5kWt. Tar en del timer å fylle opp bilen med det også. I større grad "topplade" batteriet er jo egentlig heller ikke optimalt. 6A er ikke all verden, men når kulde står på sitt sterkeste her, er det vanskelig for en aktiv familie på 5 til å holde forbruket nede på tidspunktene hvor strøm og nettleie er på sitt dyreste... Med inntektene strømselskapene har, spesielt slik prisene er nå, skulle man tro at det ga penger i kassen for å gjøre investeringer i sin egen infrastruktur. Klart, det er dyrt, men er vel et etterslep her. Men det vil gå på bekostning av utbyttet som normalt sett i stor grad går til eierne - da normalt sett kommuner. Kommunene er vel da også godt representert i styrene til selskapene.... 2
Salvesen. Skrevet 14. november 2021 Skrevet 14. november 2021 NULL skrev (2 minutter siden): Da må en del i praksis lade elbilen all den tid den står i oppkjørselen? På vinteren, hvis det er veldig kaldt, brukes en del strøm til å holde varme i batteriene mens de lader. Så i praksis enda mindre tilgjengelig for reell lading. På 6A enkeltfase snakker vi 1,4 KWt. Tar vel bortimot et par dager å lade en del biler da, spesielt på vinteren? Skal man i tillegg stoppe opp når strømprisen er på sitt høyeste, tar det enda lengre tid. Strengt tatt er jo her også 5kWt ganske lite. Jeg har min Easee-lader stilt inn på 22A på vinteren, som da blir 5kWt. Tar en del timer å fylle opp bilen med det også. I større grad "topplade" batteriet er jo egentlig heller ikke optimalt. 6A er ikke all verden, men når kulde står på sitt sterkeste her, er det vanskelig for en aktiv familie på 5 til å holde forbruket nede på tidspunktene hvor strøm og nettleie er på sitt dyreste... Med inntektene strømselskapene har, spesielt slik prisene er nå, skulle man tro at det ga penger i kassen for å gjøre investeringer i sin egen infrastruktur. Klart, det er dyrt, men er vel et etterslep her. Men det vil gå på bekostning av utbyttet som normalt sett i stor grad går til eierne - da normalt sett kommuner. Kommunene er vel da også godt representert i styrene til selskapene.... Som nevnt tidligere har vi 400V så 6A er ca 4kW. Og vi kjører ikke så veldig mye slik at man i realiteten kun lader ett par timer ila natten selv ved lav effekt.
Gjest Slettet+613 Skrevet 14. november 2021 Skrevet 14. november 2021 38 minutes ago, Zeph said: Lurer på kva parameter dette skal gå etter. Kan du ha over 5 kW i 59 minutt og 59 sekund, så pause på eitt sekund før du igjen er over 5 kW og unngå ekstra kostnad? Om du har ein dings som hentar data frå målaren og ein teljar som startar på null kvar gang du overgår 5 kW så kan du td. ha relè på VVB eller varme og programmere dingsen til å kutte dei ut nokre sekund dersom du nærmar deg over 5 kW kontinuerleg i ein time. 0-5 og 5-10 står det i tabellen. Det er uklart hvor grensen går her men antar den går på 5,000 kWh og neste tariff starter på 5,001. Måleren har 3 desimaler. Dette opplyses ikke om men får sende en mail til nettselskapet og spørre.
NERVI Skrevet 14. november 2021 Skrevet 14. november 2021 (endret) Ketill Jacobsen skrev (58 minutter siden): La oss si at mange (gruppe A) har jevnt bruk av 10 kW over en time (ca 50 husholdninger per transformator/strømboks/kabel). La oss si at mange (gruppe B) andre har bruk av 10 kW over 5 minutter og null resten av timen. Hvilken gruppe er mest utfordrende for transformatoren (tips B er like ille om de bruker strømmen samtidig, fra 1000 til 1015 for eksempel)? Poenget er vel å oppmuntre alle til ikke å bruke 10kW, men 5 i et tidsrom, evt. skru av noe. Endret 14. november 2021 av NERVI
Simen1 Skrevet 14. november 2021 Skrevet 14. november 2021 Har man vært uheldig å "spolere" måneden med å vippe over 5,000 kWh/h så skal man bare pøse på med opp til 9,999 kWh/h så ofte man vil resten av måneden. 3
Proton1 Skrevet 14. november 2021 Skrevet 14. november 2021 Vi må være et usedvanlig underdanig og tafatt folkeferd som aksepterer myndighetenes innføring av effekt tariff og de grunnløse argumentene som ligger bak. Vi har verdens grønneste og mest robuste kraftforsyning med en produksjon på rundt 140 TWh/år. Det er mer strøm pr innbygger enn noe annet land, og det er betalt av oss alle gjennom våre skatter. Rundt 1/3 av strømmen går til privat forbruk, resten går til kraftkrevende industri og offentlig forbruk, mens 10 TWh/år i snitt eksporteres. Når vi blir fortalt at ny tariff må innføres for å unngår tariff topper som vil kreve styrking av nettet, så er dette feil. På ukedager er max forbruk i tidsrommet kl 17-18 og min forbruk 2-3 om natten. Eksempelvis var timeforbruket 20 jan i år på disse tidspunkt henholdsvis 18,9 GWh og 14,1, 7 juli var tallene 12,9 og 10,2, og 10 nov var forbruket 17,8 og 14,1 GWh. Dette er forskjeller som ikke er store nok til at norske forbrukere skal belemres med alt mulig sprøyt for å jevne ut toppene. Den viktigste grunnen til å innføre effekt tariff er å gjøre strømregningen mer uoversiktlig slik at strømprisene kan økes enda mer. 6 1
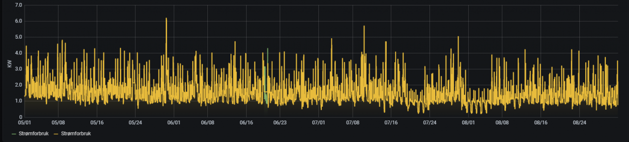
MrAHB Skrevet 14. november 2021 Skrevet 14. november 2021 Jeg benytter tibber og home assyst, og har nå laget en spørring mot databasen i home assyst for å sjekke hvor mye strøm jeg har brukt tilsammen i en hel time (tilbake i tid) Brukte følgende spørring i grafana for spesielt intereserte: SELECT mean("value") / 1000 FROM "W" WHERE ("entity_id" = 'power_<min hjemmeadresse>') AND $timeFilter GROUP BY time(1h) fill(null) Som jeg trodde så er det ca 1-2 dager omtrent hver måned hvor strømforbruket bikker over de vanlige toppene på 4kwh og går opp i 5,1-6kwh. Dette skjer gjerne i helgen, ettersom vi om morgenen kanskje varmer rundstykker samtidig som varmtvannsberederen er på og kanskje også vaskemaskinen eller støvsugeren. -Så dette har skjedd midt på sommeren, når det ellers er lite effektforbruk. Det er ikke i "prime time" som f.eks i 16-17-tiden at disse toppene oppstår. Det virker for meg som at dette systemet er valgt helt spseifikt for å kunne ta høy nettleie både sommer og vinter. Har pr nå ikke elbil, men det kommer vel etter hvert. 2 2
Dovreekspressen Skrevet 14. november 2021 Skrevet 14. november 2021 Zeph skrev (2 timer siden): Lurer på kva parameter dette skal gå etter. Kan du ha over 5 kW i 59 minutt og 59 sekund, så pause på eitt sekund før du igjen er over 5 kW og unngå ekstra kostnad Nope, den summerer opp antall kWh i løpet av én time. Så du vinner ingenting på å sette effekten til 0 noen sekunder. Jevn lav effekt er det som hjelper. Salvesen. skrev (1 time siden): Som nevnt tidligere har vi 400V så 6A er ca 4kW. Bilen trekker vel ikke 400 V, men 230 V? Evt. 3 ggr. 230 V, om den er trefas. Uansett er det effekt vi faktureres for, ikke strøm eller spenning (direkte. P = U * I, I know...) NULL skrev (2 timer siden): Da må en del i praksis lade elbilen all den tid den står i oppkjørselen? På vinteren, hvis det er veldig kaldt, brukes en del strøm til å holde varme i batteriene mens de lader. Så i praksis enda mindre tilgjengelig for reell lading. Du har rett i det. En del biler om vinteren kompliserer dette. Jeg har ladet både "gammeldags" elbil som i3, Leaf, eGolf, og moderne Model 3. Den nye står bare å surkler og blåser når den lader i kulda. Nesten alt blir borte til varming og sirkulering på 6 A. Hadde derfor vært mest energiøkonomisk å dra på litt skikkelig når den først lader. Jeg kan lure meg rundt problemet ved å lade på jobb.
Anbefalte innlegg
Opprett en konto eller logg inn for å kommentere
Du må være et medlem for å kunne skrive en kommentar
Opprett konto
Det er enkelt å melde seg inn for å starte en ny konto!
Start en kontoLogg inn
Har du allerede en konto? Logg inn her.
Logg inn nå